汽車發動機冷卻系統大小循環原理(示意圖)
07-22
冷卻系統的主要功用是把受熱零件吸收的部分熱量及時散發出去,保證發動機在最適宜的溫度狀態下工作。
汽車發動機冷卻系統是以水作為冷卻介質,把發動機受熱零件吸收的熱量散發到大氣中去。目前汽車發動機上采用的水冷系大都是強制循環式水冷系,利用水泵強制水在冷卻系中進行循環流動。
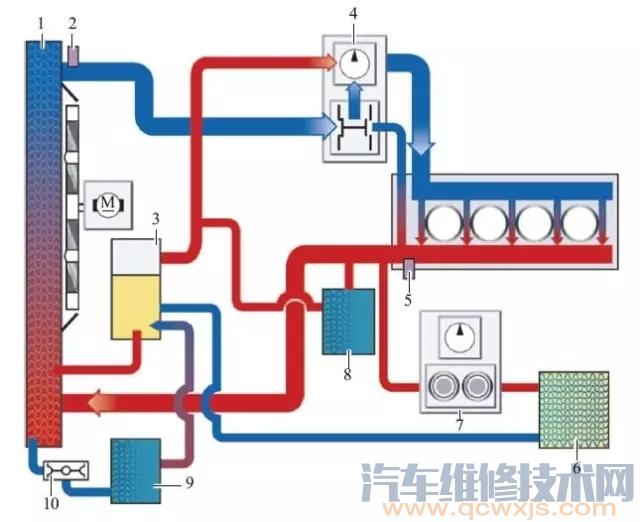
發動機冷卻系統工作原理
發動機是怎么進行冷卻的呢?主要通過水泵使環繞在氣缸水套中的冷卻液加快流動,通過行駛中的自然風和電動風扇,使冷卻液在散熱器中進行冷卻,冷卻后的冷卻液再次引入到水套中,周而復始,實現對發動機的冷卻。
冷卻系統除了對發動機有冷卻作用外,還有“保溫”的作用,因為“過冷”或“過熱”,都會影響發動機的正常工作。這個過程主要是通過節溫器實現發動機冷卻系統“大小循環”的切換。什么是冷卻系統的大小循環?可以簡單理解為,小循環的冷卻液是不通過散熱器的,而大循環的冷卻液是通過散熱器的。
原創 http://www.011315.cn/
大循環和小循環示意圖
冷卻系統小循環 ▼
小循環就是水溫低時,水不經過散熱器而進行的循環流動,從而使水溫升高。
冷卻系統大循環 ▼
所謂大循環是水溫高時,水經過散熱器而進行的循環流動;
冷卻系的大小循環控制
通常利用節溫器來控制通過散熱器冷卻水的流量。節溫器裝在冷卻水循環的通路中(一般裝在氣缸蓋的出水口),根據發動機負荷大小和水溫的高低自動改變水的循環流動路線,以達到調節冷卻系的冷卻強度。
節溫器
當冷卻液溫度低于規定值時,節溫器感溫體內的石蠟呈固態,節溫器閥在彈簧的作用下關閉發動機與散熱器間的通道,進行小循環。當冷卻液溫度達到規定值后,石蠟開始熔化逐漸變成液體,體積隨之增大并壓迫橡膠管使其收縮,在橡膠管收縮的同時對推桿作用以向上的推力。由于推桿上端固定,推桿對橡膠管和感溫體產生向下的反推力使閥門開啟,這時冷卻液經由散熱器和節溫器閥,再經水泵流回發動機,進行大循環。
蠟式節溫器剖面圖 ▼
散熱器
發動機水冷系統中的散熱器由進水室、出水室及散熱器芯等三部分構成。冷卻液在散熱器芯內流動,空氣在散熱器芯外通過。熱的冷卻液由于向空氣散熱而變冷,冷空氣則因為吸收冷卻液散出的熱量而升溫,所以散熱器是一個熱交換器。
散熱器 ▼
散熱器蓋
散熱器蓋的作用是密封水冷系統并調節系統的工作壓力。當發動機工作時,冷卻液的溫度逐漸升高。由于冷卻液容積膨脹使冷卻系統內的壓力增高,當壓力超過預定值時,壓力閥開啟,一部分冷卻液經溢流管流入補償水桶,以防止冷卻液脹裂散熱器。當發動機停機后,冷卻液的溫度下降,冷卻系統內的壓力也隨之降低。當壓力降到大氣壓力以下出現真空時,真空閥開啟,補償水桶內的冷卻液部分地流回散熱器,可以避免散熱器被大氣壓力壓壞。
散熱器蓋 ▼




